Yapay zeka işlevli
ProManage MES / MOM
ile üretim operasyonlarınızı
dijital olarak yönetin
ProManage MES/MOM ile Akıllı Fabrikaya Dönüşün
ProManage MES/MOM, üretim süreçlerinde darboğazları ve kayıpları tespit ederek verimlilik artışı ve süreç iyileştirme sağlar. IoT tabanlı altyapısıyla üretim operasyonlarını anlık izleme, analiz etme ve optimize etme imkânı sunar. Kendi sunucularına kurulum seçeneğiyle, işletmelerin verileri ve üretim süreçleri üzerinde tam kontrol sağlamasına olanak tanır.
30 yıllık mühendislik birikimiyle geliştirilen ProManage MES/MOM, dünyadaki ilk IoT tabanlı MES/MOM sistemlerinden biri olarak, bugün 300’den fazla üretim tesisinde kullanılmaktadır. Esnek yapısıyla her ölçekte işletmeye uyum sağlar ve dijital dönüşümde güçlü bir çözüm sunar.
-
Arızalarda azalma
Makine arızasında ve arıza süresinde azalma.
-
Kalite oranlarında artış
Daha az hurda miktarı ile kalite oranında artış.
-
Daha hızlı müdahale
Arıza yanıt sürelerinde (MTTR) iyileşme.
-
OEE artışı
Teslim süresi, çeviklik, verimlilik ve karlılıkta iyileşme.
-
On-Premise Kurulum
Yazılım ve veriler, işletmenin yerel sunucularda barındırılarak tam kontrol ve yönetim imkânı sunulur
-
Güçlü Entegrasyon Kabiliyeti
ERP sistemleri, BI araçları ve 3. parti diğer yazılımlarla tam entegre çalışma imkânı.
-
Her yerden erişim
Dünyanın her yerinden Windows, Mac, Linux, iOS ve Android cihazları ile erişim imkanı.
-
Dijital veri toplama
Geleneksel ve modern makineler dahil her türlü makine için geniş veri toplama seçenekleri.
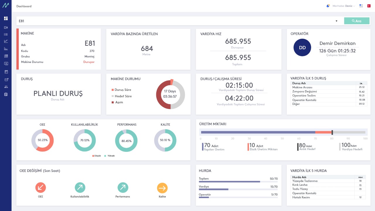
Operatör Dashboard Modülü
Operatör Arayüzü
Operatör Arayüzü ne işe yarar?
Operatör Arayüzü, üretim sahasında çalışan operatörlere anlık ve doğru bilgi sunar. Çalışma saatleri boyunca üretilen miktarlar, hurda oranları, duruş bilgileri ve makine etkinliği kolayca takip edilir.
Neden Operatör Arayüzü kullanılmalıdır?
- Kağıt-Kalem Zorunluluğunu Ortadan Kaldırır: Veriler makinelerden otomatik olarak toplanır, operatörler duruş ve hurda bilgilerini doğrudan sisteme girer.
- Şeffaf ve İzlenebilir: Tüm üretim verileri tek bir ekranda toplanarak izlenebilirlik ve raporlama kolaylaşır.
- Hızlı Müdahale: Makine arızalarında operatör, teknisyen çağrısını arayüz üzerinden yaparak müdahale süresini kısaltır.
- OEE Artışı: Duruşların azalması ve fazla üretimin önlenmesiyle verimlilik yükselir.
- Geçmiş ve Anlık Bilgi: Operatörler hem mevcut hem de geçmiş üretim verilerine erişerek iş emirlerini doğru şekilde yönetir.
ProGuard Modülü
ProGuard Modülü
ProGuard ne işe yarar?
ProManage ProGuard, otomatik ve eskalasyonlu bir denetim modülüdür. Tanımlanmış kurallar ve KPI’lar çerçevesinde operasyonların doğru şekilde yürütülmesini sağlar. Bir makinede belirli bir olay meydana geldiğinde, ilgili kişilere otomatik bildirim göndererek hızlı aksiyon alınmasına destek olur.
Neden ProGuard kullanılmalıdır?
- Otomatik Bildirimler: Makinede planlanmamış bir durum oluştuğunda, ProGuard ilgili kişilere SMS, e-posta veya mobil bildirim gönderir.
- Hızlı Müdahale: Bildirimler sayesinde teknisyenler kısa sürede makineye ulaşır ve arıza süresi minimuma iner.
- Esnek Raporlama: Kullanıcılar üretim verileriyle ilgili istedikleri raporları oluşturabilir, zamanlayabilir ve otomatik olarak paylaşabilir.
- Mobil Takip: ProManage Mobil Uygulaması sayesinde üretim durumları 7/24 izlenebilir.
ProGuard’ın üretime etkisi
- ProGuard, beklenmedik makine duruşlarında devreye girer:
- Teknisyenler hızla bilgilendirilir ve müdahale süresi kısalır.
- Eğer belirlenen sürede müdahale gerçekleşmezse, eskalasyon mekanizması devreye girerek yöneticilere bilgi aktarır.
- Böylece makinelerin duruş süresi azalır, üretim sürekliliği korunur ve analiz için raporlar üretilir.
- ProManage kullanıcıları makinelerin durumunu cep telefonları ile her zaman her yerden takip edebilirler.
ProGuard ile gelişmiş olay yönetimi
ProGuard, iş kurallarına uygunluğu denetler, yetkilileri doğru zamanda bilgilendirir ve üretim sürekliliğini güvence altına alır.
Planlama Modülü
Planlama Modülü
Planlama Modülü ne işe yarar?
ProManage Planlama Modülü, üretim planı ve planlama (dikey) ekranlarıyla desteklenen bir çözümdür. Amacı, müşteri siparişlerini öncelik sırasına göre ve makineler ile operatörler gibi kaynakların uygunluğunu dikkate alarak iş emirlerini doğru şekilde dağıtmaktır. Böylece siparişlerde gecikmelerin önüne geçilir.
Planlama Modülü neden kullanılmalıdır?
Üretimde siparişlerin zamanında yetişmemesi en temel sorunlardan biridir. Bunun nedeni genellikle kaynak yetersizliğinin göz ardı edilmesi, bir kaynağa kapasitesinden fazla iş verilmesi veya bir kaynağın işini ne zaman tamamlayacağının belirsiz olmasıdır. Bu durum, hem zaman hem de maliyet kaybına yol açar.
Planlama Modülü sayesinde:
- Üretim planı canlı bir sistem üzerinden yürütülür ve anlık olarak takip edilir.
- Kapasiteye uygun bir program oluşturularak kayıplar önlenir.
- Görevlerin bitiş zamanı bilindiği için sonraki siparişlerin başlama zamanı öngörülebilir.
- Kaynaklar buna göre organize edilerek üretim etkinliği artırılır.
Planlama Modülünün üretim üzerindeki etkisi
ProManage Planlama Modülü, üretim planlarını günlük veya saatlik olarak düzenli bir şekilde yönetir ve takip eder. Makine, operatör ve kalıp uygunluğu gibi faktörler göz önünde bulundurularak iş emirleri doğru şekilde atanır. Böylece üretimde birikme ve gecikmelerin önüne geçilir.
Üretimin ilerleyişi ve kalan iş miktarı dikkate alınarak süreç anlık olarak izlenebilir. Ortaya çıkabilecek sorunlar önceden tespit edilir ve gerekli müdahaleler zamanında yapılır.
İşletme İzleme Modülü
ProManage’in çevrimiçi izleme araçları, kullanıcıya bir kokpit ekranı sağlar; burada makinenin durumu görülebilir ve mümkün olan en kısa sürede sabitlenebilir.
Online Makine İzleme Ekranı
Online Makine İzleme Ekranı ne işe yarar?
ProManage Online Makine İzleme Ekranı, kullanıcıların makinelerin anlık durumunu, hızını ve üretim performansını takip etmesine olanak tanır. Tüm makineler eş zamanlı olarak izlenebilir, ekranlar ihtiyaçlara göre özelleştirilebilir.
Operatörler ve teknisyenler, makinelerin güncel üretim bilgilerini kolayca görüntüleyebilir. Ayrıca bildirim sistemi, çevrimiçi verilerden beslenerek doğru kişilerin hızlı şekilde bilgilendirilmesini sağlar.
Online Makine İzleme Ekranı faydaları:
- Merkezi Görünürlük: Üretim sorumluları tüm makinelerin durumunu tek ekrandan takip eder.
- Hızlı Müdahale: Beklenmedik kesintiler hızla tespit edilip çözüm süresi kısalır.
- Özelleştirilebilir KPI Takibi: Enerji tüketimi, üretim miktarları, iş emirleri, ürün bilgileri gibi kritik göstergeler çevrimiçi izlenir.
- Performans Ölçümü: OEE ve TEEP değerleri canlı ekranlarda ve raporlarda sunulur.
Üretime etkisi
Online Makine İzleme Ekranı, makinelerin sürekli çalışmasını hedefler:
- Makine Kokpiti ekranı sayesinde makine duruşları hızla tespit edilir ve düzeltilir.
- Veriler doğru yönetilerek kök neden analizleri yapılır, tekrarlayan sorunlar önlenir.
- Plansız hareketler otomatik uyarılarla engellenir.
- Yanlış işlemler anında bildirilerek hızlıca düzeltilir.
Sonuç olarak, kayıplar azalır, üretim verimliliği artar ve fabrikanın kârlılığı yükselir.
Makine Duruş Geçmişi
Makine Duruş Geçmişi Ekranı
Makine Duruş Geçmişi Ekranı ne işe yarar?
Makine Duruş Geçmişi Ekranı, makinelerde yaşanan duruşları zaman ekseninde görselleştirerek analiz etmeyi sağlar. Kullanıcılar ister tek bir makineyi, ister oluşturdukları makine gruplarını inceleyebilir ve karşılaştırabilir.
Bu ekranda duruşlara dair detaylı bilgiler görüntülenebilir:
- Duruş sıklığı
- En sık duran makineler
- Duruşların en çok görüldüğü vardiya
- Vardiyalarda duruşların yoğunlaştığı zaman dilimleri
- Duruş başlangıç ve bitiş zamanı, süresi ve ilgili operatör bilgileri
Neden kullanılmalıdır?
- Kök Neden Analizi: Duruşların süresi, sıklığı ve zamanlaması incelenerek temel sebepler ortaya çıkarılır.
- Planlı Duruşların Takibi: Yemek molaları, vardiya sonları veya kurulum gibi planlı duruşlar raporlanır.
- Görsel Paylaşım: Elde edilen sonuçlar operatörlerle paylaşılır, şeffaflık sağlanır.
Üretime etkisi
- Duruş geçmişinin paylaşılması çalışanların farkındalık ve sorumluluk duygusunu artırır.
- Ekipler arasında sağlıklı bir rekabet ortamı oluşur.
- Asekai ve Gemba toplantılarında bu veriler kullanılarak kök neden analizleri yapılır.
- Farkındalık arttıkça makine, iş gücü ve üretim kayıpları azalır; verimlilik yükselir.
Makine Geçmişi
Makine Geçmişi
Makine geçmişi ne işe yarar?
Makine Geçmişi, analiz edilmek istenen zaman dilimine ait duruş, hurda, operatör girişi, çevrim ve gerçekleştirilen ürün/operasyon bilgilerinin makine ve zaman bazlı takibini sağlar. Bir makinenin geçmişini, ilgili zaman aralığındaki işleyişini göstererek raporlar.
Aşağıdaki soruların zaman ekseninde görselleştirilmesini ve görselleştirilen zaman aralığında tüm durumların birbiriyle ilişkilendirilmesini sağlar:
– Hangi ürün/operasyon üzerinde çalışıldı?
– Ürün/operasyon üzerindeki çalışma ne zaman başlatıldı ve sonlandırıldı?
– Hangi duruşlar gerçekleşti, ne zaman başladı, ne zaman bitti ve ne kadar sürdü?
– Hangi operatör/operatörler hangi zaman aralığında çalıştı?
– Hatalı üretim miktarı ve bunların ortaya çıkma nedenleri nelerdir?
Ayrıca, gerçekleştirilen tüm çevrimlerin çevrim sürelerinin fabrikada özel olarak kullanılan çevrim biriminde (saniye/devir, çevrim/saniye, dakika/devir, çevrim/saat ve benzeri) incelenmesini sağlar. Gerçekleştirilen döngülerin operatör ve ürün ile eşleştirilerek histogram üzerindeki dağılım ve küme grafiklerinin incelenmesini sağlar.
Makine geçmişi neden kullanılmalıdır?
Makine durumlarının online olarak takip edilmesi, üretim kayıplarının önlenmesi ve kayıpların oluşması halinde hızlı aksiyon alınması açısından önem taşıyor. Online takibin mümkün olmadığı durumlarda ise yakın geçmişin şekillendirilmesi ve mevcut durumun gösterilmesi önem taşıyor. Makinelerden sorumlu operatör, vardiya amiri, bölüm sorumlusu, üretim sorumlusu ve fabrika sorumlusunun bir makinenin durumunu takip etmesi ve gerekli aksiyonları alması fabrika kültürünün bir parçası olmalıdır. Örneğin gece vardiyasında fabrikanın durumu, makine duruşları ve gerçekleştirilen üretim bilgileri gecikmeden takip edilmeli ve gerekli geri bildirimler gerçekleştirilmelidir.
Makine geçmişinin üretim üzerindeki etkisi
Makinelerin, üretim operasyonlarının, duruşların ve hurdaların takibi, farkındalığın oluşmasına ve sezgisel olarak iyileştirmeye yol açar. Bir kültür olarak farkındalık yaratmak ve ortaya çıkan durumları takip etmek, verimliliği artırmaya yönelik ilk adımlardır. Makinelerin Makine Geçmişi üzerinden takip edilmesi, operatörlere geri bildirim verilmesi ve çıktıların serbest bırakılması, farkındalığı artırarak fabrikada bir kültürün oluşmasında önemli rol oynar. Bunlar doğrultusunda hızlı aksiyonlar alınması, kayıpların sezgisel olarak önlenmesinin ve üretimin kaliteli ve düşük maliyetle yapılmasının önünü açıyor.
Raporlama Araçları
Raporlama Araçları
Raporlama araçları ne işe yarar?
ProManage raporlama araçları ile aşağıdaki işlevler gerçekleştirilebilir:
– Makine verimlilik değerlerinin takibi ve analizi
– Duruşların süreleri, miktarları, MTBF, MTTR, FR, FFR ve nedenlerinin analizi
– Hatalı üretimin miktar, zaman ve kilogram cinsinden raporlanması ve nedenlerinin, PPM oranlarının ve FTT değerlerinin analizi
– Kök neden analizi
– Makine/ürün/operatör ve SPC analizine dayalı olarak gerçekleşen her bir çevrim süresinin dağılımı
– Değişen sürelerde ve performanslarda üretim miktarları, hız ve ulaşılabilir miktar analizlerinin yapılması gibi temel işlevlerin yanı sıra, üretim etkinliğini artırmak amacıyla çok sayıda raporlama yapılabilmektedir.
ProManage Üretim Operasyonları Yönetim Sistemi’nin raporlama araçları, kullanıcıların istedikleri seçim ve kombinasyonları gerçekleştirebilmeleri ve bu sayede standart kalıpların dışına çıkarak tüm değerleri birbirleriyle karşılaştırabilecekleri özel raporlar üretebilmeleri açısından esnektir.
Kullanıcının ürün ve iş emri bilgilerine dayalı raporlar oluşturabilmesi, kök nedenin ortadan kaldırılması ve çapraz incelemeler yapılarak verimlilik kaybına neden olan bileşenin tespit edilmesi yoluyla düşük maliyetli üretimde önemli bir rol oynamaktadır.
Raporlama araçları neden kullanılmalıdır?
Makinede meydana gelen her duruş ve ilk seferde uygun şekilde sonuçlanmayan her operasyon, maliyetlerde bir artış anlamına gelir. Kayıpları analiz ederek maliyetleri düşürmek ve verimliliği artırmak mümkündür. Makinelerin duruş ve çalışma kayıplarının 5N1K analizleri, bu kayıpların tekrarlanmaması için yürütülen çalışmaları şekillendiriyor. Örneğin, bir makinede kayışın yarılması nedeniyle bir arıza meydana gelirse, kayışın ortalama yarılma süresinin analiz edilmesi ve yarılmadan önce kayışın değiştirilmesi üretim kaybını ortadan kaldıracaktır.
Üretim operasyonlarının en düşük maliyetle gerçekleştirilmesi, üretim operasyonunun uygun makine, hammadde, operatör ve kalıp/cihaz/ekipman ile yürütülmesi ile mümkündür. Çevrim süresi, operasyon hatası ve duruş sürelerinin makine, operatör, vardiya, ürün ve iş emri bilgileri ile çapraz incelemeler yapılarak raporlanması bu nedenle önem taşımaktadır.
Raporlama araçlarının üretim üzerindeki etkisi
Kayıp ve kök neden analizleri sonucunda üretim operasyonlarının mükemmele yaklaştırılmasını sağlayacak aksiyonların alınmasına öncülük eder. Yapılan analizler doğrultusunda üretimin ve operasyonun en uygun makine, operatör, hammadde ve kalıp/cihaz ile gerçekleştirilmesi sağlanarak en düşük maliyetli üretim gerçekleştirilir. Maliyet hesaplamasının doğru yapılabilmesi için en uygun verilerin kullanılmasına ve tamamlanan döngü sürelerinin analizi ile döngü sürelerinin güncellenmesine olanak sağlar.
Müşteri Başarı Hikayeleri
Sektörünüze Uygun Dijital Çözümleri Keşfedin
ProManage uzmanları sorularınızı yanıtlayacak ve canlı bir sunumla platform hakkında daha fazla bilgi verecektir. Platformumuz hakkında daha fazla bilgi almak için formu doldurun, sizinle en kısa sürede iletişime geçeceğiz.



